Back to Blog

Gamend - Game Server Stress Test

Ok so I started to stress test my game server (Using k6, a great server stress tool).

I wanted to see where are the limits of the system right now. In this article I will talk how I solved the issues with:

  • Out of Memory
  • Database Timeouts

I set the stress test to execute for 15 minutes 5000 flows, where each flow creates a new account (db write) and then reads 10 times the self user data (db read), sleeping 1s in between.

Throughout this whole test I saw what the current bottlenecks are and what I need to improve.

Architecture

But first, the architecture. Clients call into:

  • HTTP Layer, then
  • Business Layer, then
  • Database Layer (SQLite or PostgreSQL) or
  • External Services (OAuth provider, Email Service, etc.).

banner

Out of Memory Problems

Immediately a lot of the calls errored out and hanged after few seconds. Looking at Graphana metrics (image below), I saw that the app went Out of Memory (the red dotted line).

first result

The limits were set the lowest, as I was in development until now:

  • 1 vCPU and 256 MB of ram (about 3$ per month).

So I increased to:

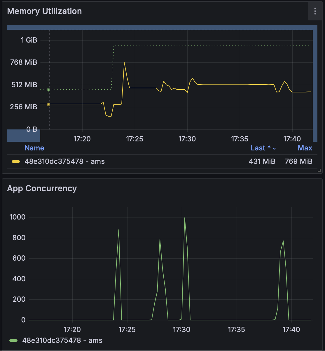
  • 4 vCPU and 1 GB ram (8$ per month).

second result

Now even at 1000 calls simultaneous (hardcoded limit for the app), it wasn't dying with Out of Memory anymore.

About the 1000 hard limit a bit, this limit ensures some of the 5000 flows will error, but this is by design, as I wanted to test this case also. I will increase it later (at caching part).

Database Timeout Errors

Now that the crashes were out of the way, I got to a 77% success rate on the test, which means only that many calls succeeded, rest failed (5xx errors). The requests were also low, at 1500 requests per second:

failures

I investigated a bit, and the issue was the database writes and reads. I have a queue for the database, and any database operation that waits for more than few seconds gets imediately cancelled and results in a 5xx error (this is to ensure queued calls don't cascade into errors one after another).

For context, as I try to minimise costs, I use SQLite (I only pay less than 1$ per month for the disk), but the server supports PostgreSQL also, which handles parallel writes and reads better.

Caching and next steps

Next, I added in memory caching (with option to later add multi level caching with local + distributed) by integrating Nebulex.

I ran again the stress test, but this time for 10 minutes, to test for reliability.

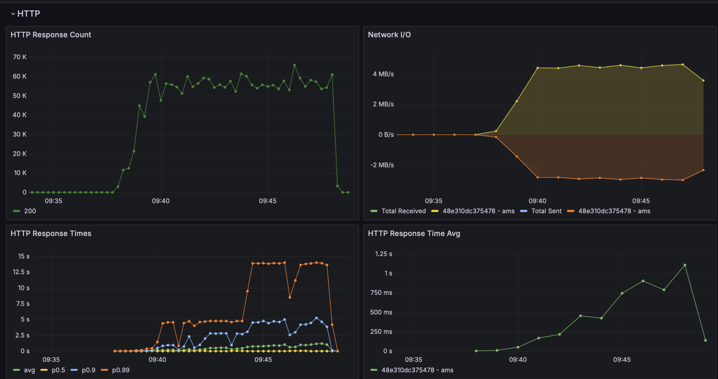
Now it was able to handle 4000 users concurrently, utilizing all CPU and almost all RAM.

cpu

The number of requests served was at about 3000 per second, however as users grew, so did the HTTP response time, with a p99 of 15s:

http

The total successful requests is at 99.98%, with a total of 2 mil requests over 10 min,

overview